Due to clients’ confidentiality requirements, I am limited in what I can share here. I have included a short overview of what I can share.
Gogentic AI
Through working with GogenticAI I gained a experience with a variety of AI tools, server management (hardware and software), and teaching.
At my position of Program Director at Gogentic AI: Launchpad – I lead the Launchpad Program.
Launchpad is designed to allow highly-driven computer science students to learn the the process of creating a startup.
I gave weekly lectures to a dozen students, ranging from Docker container fundamentals, to generation of 3D models with AI, and even deployment of their completed projects on AWS.

Server Management
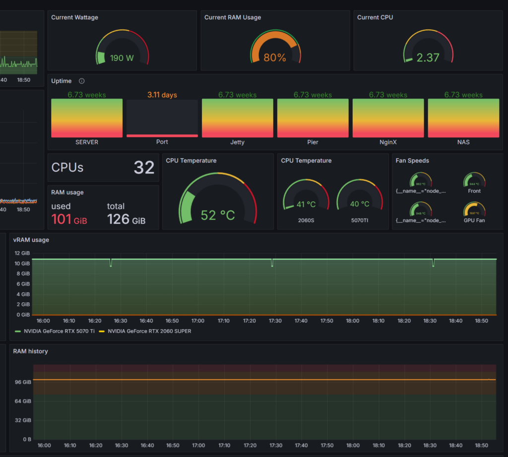
I manage a fully virtualized home-lab built on Proxmox, where I run a wide range of containerized and GPU-accelerated workloads. I designed and assembled the server from the ground up, including hardware selection, storage architecture, network configuration, and GPU passthrough for high-performance computing.
My environment hosts multiple Ubuntu Server VMs, Docker stacks, and Portainer-managed applications for AI model serving, automation, web hosting, and media processing.
Over time, I’ve built and maintained complex Docker ecosystems, including GPU-enabled containers for AI workflows, ComfyUI, Ollama, and custom development stacks. I routinely manage reverse proxies, DNS mappings, Docker Compose deployments, and multi-VM resource allocation.
Much of my work involves optimizing performance under load, troubleshooting container interactions, and ensuring clean, reproducible infrastructure setups.
This hands-on experience has given me a deep understanding of virtualization, containerization, and modern DevOps tooling – skills I continue to refine as I develop new projects and expand the capabilities of my server environment.

View my live server monitoring software – Grafana and Prometheus using the link below
AI Training and Client Projects


To meet client goals I custom trained an image generation model adding a LoRA layer. This involved me setting up the automatic grabbing of assets to use in the training data, setting up the train, and the workflow to generate images on demand in the custom style via API request.
You can see some demos here: https://zpd-readerbeegallery.tunell.live/
Images from the website are below.

Ai enabled Children’s Learning App
Additionally, while creating a children’s learning app, I built this demo website with playable games. We configured assets used in the game to be dynamically generated based on the child’s profile (ie, they like dinosaurs, then dinosaurs will be shown in background images) View Here: https://zpd-readerbee.tunell.live/

